Erstellen Sie Dashboards, nutzen Sie automatisierte Berichte und verfolgen Sie Ihre Key Performance Indicators nach (KPIs; auch Leistungskennzahlen genannt), um die Teamperformance stets im Blick zu behalten und langfristig zu optimieren.
Erstellen Sie visuell ansprechende und übersichtliche KPI-Dashboards.
Ermitteln Sie mithilfe von Vertriebsprognosen den Personalbedarf für Ihre Teams.
Sorgen Sie für einheitliche und aussagekräftige Daten über die gesamte HubSpot-Plattform hinweg.
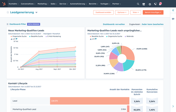
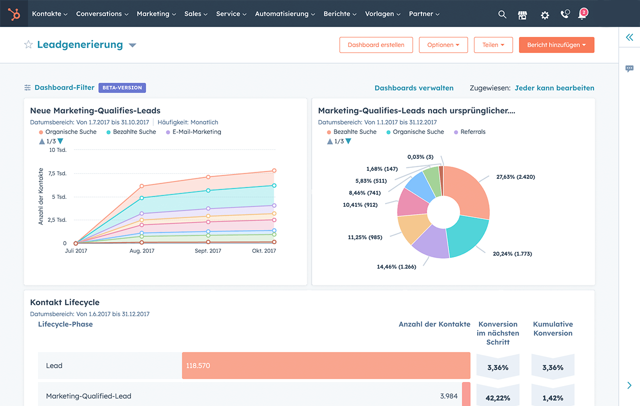
Mit einem zentralen Überblick über alle Informationen lassen sich Daten gleich viel leichter verstehen. Fördern Sie unternehmensweit erstklassige Performance, indem Sie die wichtigsten Datenpunkte mit der KPI-Software von HubSpot nachverfolgen.
Nutzen Sie das intelligente CRM von HubSpot für zuverlässige Kennzahlen aus einer einzigen Quelle. Verfolgen Sie Ihre Marketingausgaben und -performance über alle Kanäle hinweg, betrachten Sie die Leistung Ihres Vertriebsteams im Vergleich mit der Anzahl der Anrufe und gewinnen Sie Einblicke in Ihre Supportkennzahlen und die Kundenzufriedenheit.
Haben Sie Fragen? Rufen Sie uns einfach an – wir helfen Ihnen gerne weiter.
+49 32 221094286Sehen Sie sich genauer an, was KPI-Dashboards sind und wie sie Ihrem Marketingteam zum Erfolg verhelfen können.
Dieser Artikel geht näher darauf ein, was ein KPI ist, auf welche KPIs Sie sich konzentrieren sollten und wie Sie die für Ihr Unternehmen wichtigsten Kennzahlen ermitteln können.
Erfahren Sie mehr über KPIs und sehen Sie sich einige Beispiele für Marketing-KPIs an, die Ihnen helfen können, Ihr Marketing zu optimieren.
Mit einer KPI-Software wird die Leistung der verschiedenen Abteilungen im Unternehmen gemessen, wie beispielsweise in den Bereichen Finanzen, Marketing, Vertrieb oder Operations. KPI-Software wird üblicherweise genutzt, um Einblicke zu Kennzahlen wie der Investitionsrentabilität (ROI), Kundenakquisekosten (CAC) und dem Customer Lifetime Value (LTV) zu erhalten.
Daten können aus beliebigen Stellen der HubSpot-Plattform in die KPI-Software abgerufen werden. Zudem unterstützen wir Integrationen mit Drittanbietern. Weitere Informationen zu unseren Integrationen von Drittanbieter-Apps finden Sie im App Marketplace von HubSpot.
Sie können unsere KPI-Software mit allen HubSpot-Produkten nutzen: Marketing Hub, Sales Hub, Service Hub, Content Hub und Commerce Hub.
Die KPI-Software von HubSpot ist kostenlos verfügbar, wobei Premiumfunktionen in den kostenpflichtigen Versionen der einzelnen HubSpot-Produkte enthalten sind. Weitere Details zur Preisgestaltung finden Sie hier.
KPI-Software ist kostenlos in HubSpot verfügbar. Entdecken Sie nachfolgend weitere Funktionen von HubSpot.
Qualifizieren Sie Leads, vereinbaren Sie Meetings, bieten Sie Kundensupport und skalieren Sie persönliche Gespräche mit KI-gesteuerten Chatbots.
Halten Sie Ihre CRM-Daten mühelos auf dem neuesten Stand. Fügen Sie Kontakte hinzu und protokollieren Sie Aktivitäten mit einem Klick.
Übertragen Sie Ihr spezifisches Datenmodell einfach auf Ihr HubSpot Smart CRM.
Verbinden Sie sich in Echtzeit mit Website-Besuchern, um Leads zu konvertieren, Deals abzuschließen und Support zu bieten.
Visualisieren Sie Ihren gesamten Verkaufszyklus in einer leicht verständlichen Pipeline, um Leads zu priorisieren und mehr Deals abzuschließen.
Fügen Sie benutzerdefinierte Felder zu Ihrem HubSpot Smart CRM hinzu, um Workflows zu automatisieren und tiefere Einblicke in Ihre Daten zu erhalten.
Vereinen Sie alle Ihre Kundendaten auf einer Plattform mit dieser leistungsstarken Zwei-Wege-Daten-Synchronisation.
Wachsen Sie unterwegs weiter mit der kostenlosen HubSpot Mobile App.
Befähigen Sie Ihr Team mit Einblicken aus Experten-Analysen, unterstützt durch benutzerfreundliche Berichtswerkzeuge.
Erstellen Sie eine Bibliothek mit Verkaufsinhalten, die Ihr Team teilen kann, und verfolgen Sie, welche Dokumente Deals abschließen.